Research divisions

Division of Reactor Physics, Thermal Hydraulics and System Simulation(103)

1. Research Fields (Disciplines)

Division of Reactor Physics, Thermal Hydraulics, and System Simulation (short for Division 103) covers scientific and technological researches on reactor physics, reactor thermal-hydraulics, nuclear accident analysis, nuclear power plant simulator development, nuclear reactor design software development, etc.

Division 103 is pursuing for three goals of leading disciplines, self-developed technologies and solving grand engineering problems. The leading disciplines are continually driven by fundamental and frontier research in reactor physics and thermal-hydraulics. The self-developed technologies mean full intellectual property rights of key algorithms, software and designs of reactor core. The abovementioned two basis can strongly support identifying and solving grand engineering problems of reactor core design and analysis, in implementing domestic and international nuclear power projects.

2. Engineering Tasks and Research Projects

Division 103 is responsible for the engineering design and analysis of various types of nuclear reactors, including neutronics, shielding, thermal hydraulics, accident analysis, simulator development and key software development. Scientific and technological researches in Division 103 are supported by the National Key Research and Development Program of China, State Administration of Science, Technology and Industry for National Defense of China, the National Natural Science Foundation of China, Beijing Natural Science Foundation, China National Nuclear Corporation, etc.

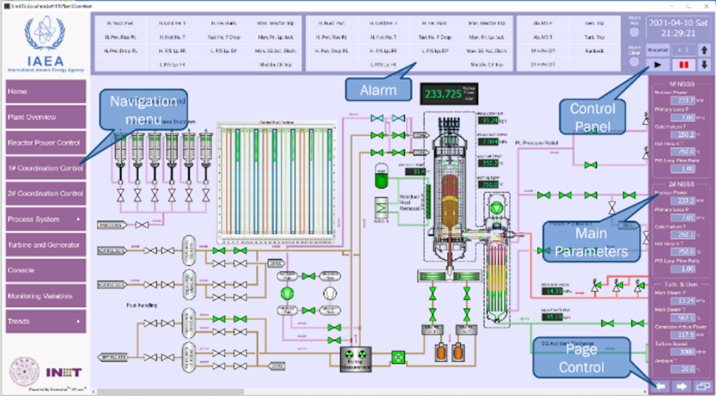
3. Laboratories and Facilities

Division 103 has established the Nuclear Power Simulation and Analysis Laboratory and three branches, which are Advanced Nuclear Energy System Simulation Laboratory, Advanced Nuclear Energy Software Development Laboratory, and Multi-purpose High Temperature Nuclear Power Laboratory.

The Advanced Nuclear Energy System Simulation Laboratory focuses on self-developed key simulation codes and software, and has constructed multi-function simulators for teaching, training, public acceptance, and engineering applications.

Software and hardware of simulator

Advanced Nuclear Energy Software Development Laboratory aims for developing key design and analysis software for many nuclear power systems, and is equipped with full package software in the fields of reactor physics, thermal-hydraulics, and source term analysis, either imported or self-developed.

Objectives of software development

Multi-purpose High Temperature Nuclear Power Laboratory expands the scenarios of nuclear reactors by new designs and verifications.

Experimental facility of micro gas-cooled reactors

4. Academic achievements (articles, awards)

Awards

2018, wins China Nuclear Energy Association Science and Technology Award (Innovation Team).

2002, wins Second Prize of Beijing Science and Technology Award.

Academic publications

More than thirty academic papers are published each year.

Intellectual property rights

Division 103 owns more than 30 software copyrights and 10 patents.

Major research outputs

1) Reactor design and analysis (Reactor physics design, thermal hydraulic design, and accident analysis)

The capacity of reactor physics design, thermal hydraulic design, and accident analysis is crucial to the research and development of nuclear reactors. Assigned by INET, Division 103 finishes tasks of reactor physics design, thermal hydraulic design, and accident analysis. Moreover, it promotes implementations of new nuclear reactors, including HTR-PM600, nuclear heating reactor and high flux test reactor.

HTR-PM600

High Flux Test Reactor

2) Nuclear power plant simulator

Highly missioned in the 1980s, the first full-scope NPP simulator was imported and the first NPP operators of China were certificated in "Beijing Nuclear Power Plant Simulation Training Center", jointly established by the National Nuclear Safety Administration and Tsinghua University. More simulators have been developed and used for public acceptance, teaching, research, and operator licensing. The simulators are successfully applied in national projects and acknowledged by more international institutions.

IAEA’s educational training simulator of HTGR (to be delivered)

3) Key nuclear reactor software

The nuclear reactor software is developed in three stages. It was practical to import the international software in the early stage. Gradually, built capacity allows us to improve the international software to meet the requirement of design and analysis. Strongly supported by the national policy and fundings, motivated by nuclear reactor design and deployment, new package of software is developed and leading disciplines are realized.

Key design and analysis software package of HTGR

5. Team members


Names Contacts Notes
Part of Team Nuclear Energy Science and Engineering SHI Lei shlinet@tsinghua.edu.cn Executive Deputy Director of INET
LI Fu lifu@tsinghua.edu.cn Deputy Chief Engineer of INET
SUN Jun sunjun@tsinghua.edu.cn Head of Division
XIA Bing xiabing@tsinghua.edu.cn Deputy Head of Division
XIE Heng xieheng@tsinghua.edu.cn Deputy Head of Division
ZHENG Yanhua zhengyh@tsinghua.edu.cn Deputy Head of Division
SHE Ding sheding@tsinghua.edu.cn Deputy Head of Division
SUI Zhe suiz@tsinghua.edu.cn
SUN Ximing xmsun@tsinghua.edu.cn
LANG Minggang langmg@tsinghua.edu.cn
LIU Zhihong lzhong@tsinghua.edu.cn
WANG Yan wangyanfcw@tsinghua.edu.cn
XIE Fei xf@tsinghua.edu.cn
ZHAO Jing zhao_jing@tsinghua.edu.cn
WEI Chunlin weichunlin@mail.tsinghua.edu.cn
ZHANG Jian zhang_jian@tsinghua.edu.cn
GUO Jiong guojiong12@tsinghua.edu.cn
ZHANG Han han-zhang@tsinghua.edu.cn
LI Jian lijian2020@mail.tsinghua.edu.cn
JI Yu jiyu@tsinghua.edu.cn
WU Yingjie wuyingjie@tsinghua.edu.cn
LYU Meng lvmzx@tsinghua.edu.cn
XING Huachao xinghc@tsinghua.edu.cn
CHEN Xiaoya chenxiaoya@tsinghua.edu.cn
ZHOU Zhiwei zhouzw@tsinghua.edu.cn
WEN Yutong wytong@mail.tsinghua.edu.cn Postdoc
LI Xiangyu leonardomail@qq.com Postdoc
LI Kaiwen likaiwen@tsinghua.edu.cn Postdoc